BTC/HKD-0.05%
ETH/HKD+0.06%
LTC/HKD-0.84%
ADA/HKD-1.65%
SOL/HKD-0.52%
XRP/HKD-0.76%原文作者:LouisWang
原文編輯:Biteye核心貢獻者?Crush
原文來源:Biteye
隨著區塊鏈技術的發展,鏈上生態的繁榮,豐富的交互行為帶來了海量數據,數據分析已經成為區塊鏈應用的一個重要組成部分。
這些鏈上數據對應著鏈上價值的流動,對這些數據的分析和根據分析而得出的洞察和見解變得極為有價值。
新興的Web3數據產品提供豐富的數據可視化功能和強大的分析工具,通過實時監控、數據挖掘和分析等功能,幫助用戶更好地利用區塊鏈中的數據。
數據產品分類
從數據棧角度來看,區塊鏈數據產品可以分為數據源、數據開發工具和數據app三類。

其中,數據開發工具和數據app的受眾最廣。成熟的數據類產品如Nansen,Messari,都將數據分析完成后,將成品結果打包給用戶,比如熱點項目追蹤,鏈上資金流向等。
這類產品的特點是易看易懂,學習門檻低,拿來就用,弊端是無法滿足定制化需求,屬于被動研究,而且功能詳盡的往往是付費的。
高定制化的數據開發工具,如DuneAnalytics,Flipside,Footprint,是主動研究的手段。
這類工具的特點是自由度、上限極高,完全海闊憑魚躍,天高任鳥飛。但是需要對區塊鏈數據結構有深刻理解,數據庫語言的基本掌握加上一點智能合約的知識,學習門檻較高,屬于容易看,上手難。
雖然數據類的細分賽道都已有成熟產品,但是隨著人們對區塊鏈技術的不斷開疆拓土,鏈上數據也在爆炸增長,用戶對數據分析的需求與日俱增,一批新興的數據類工具、產品出現在用戶的視線之中。
本文接下來的內容為大家介紹七款新興的數據類產品:
010xScope
產品背景
區塊鏈數據真實透明,但是由于去中心化的生產關系,帶來了信息碎片化的問題。數據七零八落,每一塊都有效、可用,但是割裂,數據的分散化難以產生具有關聯性的深刻分析。
同時,對于以太坊EOA賬戶容易「多開」的前提,僅對地址的分析是單一、片面的,用戶肖像想刻畫的是賬戶背后的操作實體。
0?xScope針對這幾個web3數據的痛點,用一雙無形的手拾取區塊鏈數據碎片,讓拼湊出完整的用戶肖像成為可能,團隊提出了創新的解決思路:實體分析。
0?xScope建立了一套基于圖計算的權重歸集算法,通過給幾十個不同類型的規則賦予不同的權重來識別用戶的其他地址,這些規則通過深度學習一直在測試與完善以提高地址歸集的準確度,并從Entity的視角來重構信息單元。
如下圖所示,這四個貌似不相關的鏈上地址,通過0?xScope的歸集算法發現他們是同一個實體,意味著這些賬戶由同一個人控制的可能性非常高!并且通過它在不同交互留下的蛛絲馬跡,甚至可以推測屏幕背后這個人所在的時區,web2信息等。

Entity的出現意味著鏈上分析的維度不再單一,每個鏈上實體的形象都變得飽滿豐富起來,分析的角度不再局限于單薄的EOA地址;這也意味著一旦有人作惡,就不再是換個EOA賬號就能逃脫得掉了的,天眼查會跟蹤到天涯海角,無所遁形…

產品功能
Watcher剛更新到2.0版本,在頁面邏輯上做出適應性調整。三個主要功能模塊:
1.發現模塊
這部分屬于數據散步區,供用戶漫無目的地閑逛,可以看看各個token的大戶持倉分布;按市值排名,查看各個幣種的價格、持有者變化;
根據TVL和每日用戶數據做排名,發現鏈上火熱的項目;又或者看看最新的藍籌排名。
烏克蘭談判代表:烏俄正趨于就簽署全面和綜合協議達成妥協:當地時間12日,俄烏談判烏方代表團成員、烏總統辦公室主任顧問波多利亞克在接受采訪時表示,烏俄進行第三輪談判后,雙方以視頻方式開展了系列溝通并成立了工作組。
目前,雙方已接近就簽署相關協議達成妥協。
波多利亞克指出,烏俄雙方將致力于簽署一份全面和綜合的協議。目前,工作組正在研究相關方案并在法律層面進行討論以形成文本。最終的協議文本將由兩國總統簽署。他說,在就關鍵立場達成一致前,雙方不會透露談判細節或做出解釋。(央視新聞)[2022/3/13 13:53:33]

2.DD模塊
Wather用來做盡職調查非常合適。在VCWatch中,既可以查看指定token的VC持倉和變化,誰跑了誰還在一清二楚;
也可以查看每個VC的動態,拉近了小韭菜和大韭菜之間的距離。
使用巨鯨追蹤或者錢包追蹤時,可以設置警報提醒,方便實時知悉鏈上動態,為了避免數據回滾,延遲大約是12個以太坊區塊,五分鐘以內。

NotableEntityTracker提供知名機構/做市商/名人追蹤,一個實體下控制的多個賬戶歸納集合,動向一目了然,一鍵follow。

3.研究模塊
這部分應該是最能代表0?xScope技術實力的部分,重點在于地址歸集和可視化資金流向。
通過地址歸集功能,可以篩選出一個地址關聯程度較高其他地址,比如鎖定了釣魚賬戶或者黑客賬戶,可以查看該地址是否有關聯的交易所,請求交易所協助一起緝拿黑客,為挽回資金損失帶來新的希望。

資金流向功能通過可視化的圖表清晰展現了鏈上動態,如下圖「FTX黑客」盜取資產后是如何在鏈上后續操作的,兌換成BNB等資產后又轉去了哪里。

也可以通過觀察mask代幣的轉移,結合0?xScope的標簽體系,猜到Jumptrading是mask的做市商,那關注這兩個紅色地址的充提對投資決策的意義就比較大。

在輔助投資決策時,結合巨鯨追蹤和警報功能會比較有效。在whalewatch功能里可以查看每個代幣的含鯨量,通過EntityDashboard進入對應的代幣鯨魚分析面板,查看鯨魚的最新動態。
之前有人使用這套方法,觀察到YFII大量鯨魚提幣的現象,找到吸籌最多,行為和價格最相關的那只鯨魚,設置警報跟蹤操作,最終靠捕鯨大法收獲700%收益,具體操作可以看這條推特。
一句話總結
0?xscope的Watcher有強大的技術創新,通過實體分析、地址歸集,可以幫助用戶在錯綜復雜的鏈上地址、鏈上行為中梳理關系,對盡職調查特別有用;
也可以對代幣的資金流向進行可視化分析,選定跟蹤目標設置預警,watchtoearn,讓smartass成為smartmoney。
02?Arkham
產品背景
Arkham是一款數據分析app,主打地址歸集和追蹤。產品活躍于各個熱點事件的鏈上追蹤、分析,如FTX爆裂、?11月的CRV做空,得到了廣泛的關注。

經參頭版:數字人民幣試點呈現“全面開花”:11月26日,經濟參考報刊文“數字人民幣試點呈現‘全面開花’”。文章表示,業內人士稱,數字人民幣試點推廣更加“縱深化”,重點場景拓展愈發深入,讓外界對其全面應用有了更多想象空間。展望未來,數字人民幣受理環境建設、安全和風險管理機制、監管框架等仍有待進一步完善。數字人民幣作為金融公共基礎設施的開放性以及作為新一代支付工具的先進性和信息安全方面的領先性,也需要真正獲得市場和用戶的認可。[2021/11/26 7:11:13]
產品目前處于封閉內測階段,可以在官網申請內測名額。
產品功能
1.資產信息
一連接上錢包就可以看到自己的資產信息,這實際上就是Arkham的dashboard的最簡實例化,包括:資產表、歷史資產水平、資產組合以及交易記錄,持有資產也會顯示實時的24小時變動情況。

2.數據追蹤儀表板

Dashboard是Arkham最主要的功能,制作方式也很簡單,無需編程,只需要輸入、勾選條件即可輸出,速度非常快。這里既可以是實體分析為導向,也可以以代幣分析為導向。
Arkham收集了市場上主流的做市商地址,歸集成為實體,方便用戶做查詢。以實體分析為例,如下圖,我制作了一個做市商對比的看板。看板內容包括Wintermute、JumpTrading、Alameda和JaneStreet四家做市商的資產、資產組成、資產歷史曲線以及近期操作。
可以看到厲害的做市商持有什么token,在操作什么token,從而提供跟從、避開的指導。

以代幣分析為例來看11月的AAVE借$CRV做空事件,過濾條件中選擇存入OKX的大額CRV代幣,就可以看到全是Eisenberg在輸出。

后續$CRV爆拉逼空,在AAVE的倉位遭到清算,在看板中條件選擇發往AAVE中CRV,顯示由于流動性不足,待清算倉位過于龐大,整個清算過程持續了40分鐘,最后還是給AAVE留下了七位數的壞賬。
3.圖譜
圖譜是一個將鏈上地址關聯的可視化工具,類似地輸入地址或者實體名稱,就可以自動生成圖譜。比如我想追蹤APEcoin的初始分布,如下圖所示,上部分是空投地址,中間的是由Coinbase管理的基金會錢包,下方是一些未被標記的地址。

一句話概括
Arkham的一款簡單好用的鏈上數據追蹤app,只需要靈活篩選條件就可以制作信息豐富的看板,無論是面向實體的分析,還是面向代幣、協議的分析,都靈活好用。
目前產品還在內測,更多的功能如大額轉賬預警,正在開發中。
03?Chaineye
產品背景
隨著Web3生態的日益壯大,每個賽道都有特色各異的項目層出不窮。豐富的生態對于用戶來說當然是好事,但是也會造成一些困擾,究竟哪個才更好,或者說有哪些選擇能供我挑選?
畢竟不是每個普通用戶都有時間精力去研究各個項目。Chaineye是一款面向用戶輔助日常選擇的數據產品。它旨從實用角度出發,發揮聚合器的功能,解決諸如更小摩擦的多幣種跨鏈方案選擇等問題。
產品功能
1.資產跨鏈聚合
多鏈格局帶來區塊鏈生態多樣性的同時,也造成了流動性割裂的問題。
聲音 | 青島大學教授:區塊鏈等科技創新的涌現讓人類處理數據的能力全面提升:11月9日,青島大學經濟學院教授易憲容在證券日報上刊文《發展數字經濟 實現中國經濟高質量發展》。文章表示,(習近平講話)為何會把發展區塊鏈技術提升到如此的高度?因為,目前,人類正在經歷一場前所未有的科學技術革命。這場科學技術革命的基礎是計算機技術迅速發展及移動互聯網的出現,由此引發許多顛覆性影響的科技創新出現。可以說,這些科技創新的涌現不僅全面沖擊著人類社會生活的方方面面,也讓數據以非線性的幾何級數快速增長或海量數據的涌現,讓人類處理數據的能力全面提升。[2019/11/9]
哪個橋支持指定的兩條鏈跨鏈,磨損又是怎樣的,用戶無法一一了解,這一定程度上造成了用戶的困擾。
Chaineye聚合了各類資產跨鏈的信息,根據用戶篩選,列出實時的跨鏈選擇,包括跨鏈所耗費的時間、手續費,用戶根據需求選擇完最合適的就能直接鏈接到跨鏈橋操作,十分方便。

2.中心化交易所代幣充提
如果用戶擔心去中心化跨鏈橋不安全,想借中心化交易所充提做資產跨鏈也沒問題,CEXTransferFee功能支持上百種常用代幣和主流交易所,詳細列出了各個鏈、幣種和交易所的充提磨損,用戶可以根據需求選擇合適的方式。

3.穩定幣看板
對于市面上主流的穩定幣,Chaineye提供了一個市面上最全面的對比看板。內容包括穩定幣的總市值,各類穩定幣的發行商、部署鏈,是否有脫錨情況,穩定幣的抵押物構成,是否經過審計以及詳細的審計報告均有列出。
并且區分了原生穩定幣和非原生穩定幣,幫助大家更深入的了解穩定幣的相關風險,不必天天被噪音FUD了。

4.ETH?2.0質押收益對比
以太坊正式轉為POS之后,ETH?2.0質押成為很多人的理財選擇,尤其是最近V神預計以太坊上海升級將于2023年初進行,屆時質押的ETH可以進行贖回,?2.0質押不再成為「死理財」,散戶如何選擇質押商最大化收益?
Chaineye將主流質押服務商的質押收益、規模、提款贖回標準等信息聚合、對比,輸入預投入ETH數量,可以得到一個大致的回報結果,十分方便。
5.RPCList
如果想擺脫IP被Infura監控的情況,Chaineye也提供了RPCList,用戶可以根據延遲、提供商來選擇更替RPC。

一句話概括
簡單來說,Chaineye是個信息聚合器,聚焦諸如穩定幣、跨鏈等熱點,為用戶提供最全面的信息對比,節約用戶時間,提升用戶體驗。
04?EigenPhi
產品背景
隨著對MEV的研究逐漸成為顯學,越來越多人開始關注這黑暗森林的一角。
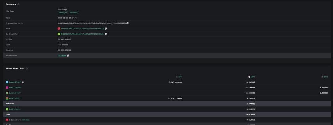
EigenPhi是一個面向DeFi中MEV數據的研究平臺,它的特色是可以識別、追蹤鏈上的MEV捕獲,如套利、三明治攻擊、清算等,在展現MEV市場的同時也有每筆MEV交易的詳細信息,供大家參考。
產品功能
在Overview頁面,EigenPhi可以告訴你各類MEV的實際交易量、實際利潤各是多少,他們分別的占比以及增長情況,可以非常清晰地給用戶以一個全面的當前MEV市場概貌。
觀察各類MEV的交易量和收益可以發現,套利的整體收益占套利交易量百分之一左右,三明治攻擊則占千分之一左右。
目前來看,按交易量排序最多的是三明治攻擊,占MEV總交易量的百分之八十以上,而按利潤排序則會發現套利的收益占實際MEV市場收益的一半以上。
現場 | 陳超:錢包需要在管理用戶資產方面更全面和專一:金色財經獨家現場報道,Hiwa創始人陳超在由金色財經主辦的第二期沙龍活動“金色沙龍論生態·數字貨幣錢包的開源之路”的圓桌討論環節表示,錢包作為資產管理的入口產品,一定要能夠管理用戶資產方面,做得更全面和專一。同時,他也指出,實際來看,95%的用戶資產在交易所,作為錢包如果只是管理鏈上資產,在資產管理上是不全的。數字貨幣錢包需要進一步在行情、資訊、交易方向去持續完善用戶在資產管理和交易方面的需求,更好圍繞生態當中的需求去做。[2018/11/9]
也就是說,三明治攻擊,我們認為是有損用戶體驗的壞MEV,充斥著整個MEV市場,然而實際上它能帶來的收益反而沒有通過套利來促進市場價格穩定的好MEV收益大。


MEVLive-Stream是個非常有意思的功能,就像以前看股票大盤不停翻動一樣,會實時監控捕捉最新的MEV相關交易,并放送到這個滾動面板上。
用戶可以清楚地看到該筆交易所涉及的MEV類型,發起MEV交易的合約地址,實際收益和開銷等數據。
有趣的是,經常可以看到一些幾乎零收益或者負收益的交易,比如失敗的套利,極低利潤的三明治攻擊等。
對于不熟悉MEV的朋友或者覺得MEV技術門檻太高而望而卻步朋友不妨多來看看這個面板,會慶幸自己少了一種虧錢方式。

當然,厲害MEV玩家也很多。從leaderboard來看,有意思的是BSC上的MEV收入要遠高于以太坊上的MEV收入,BSC上排名第一的玩家排以$?587的成本收獲了$?567?k,投資回報比高達90000%?,讓人望塵莫及。
而ETH上第一的盈利$?41?k,成本$?103?k,投資回報比只有39.7%?;以太坊上MEV排名靠前的獲利者一半都是靠三明治攻擊獲利,一半是套利,套利的投資回報比往往較大,三明治的攻擊利潤較小,成本較高。


用戶可以按照MEV獲利方式查看詳情,例如查看三明治攻擊的交易分布,UniswapV3是重災區,占了一半以上,也可以看到最近的攻擊發生在什么時候,涉及到的token以及獲利情況。

在EigenPhi中,每筆MEV交易都可以清楚地看到整個操作行為和邏輯,將復雜的交互過程、交易成本、利潤等細節進行簡化和揭示,便于用戶理解。
分享一筆有意思的套利:套利合約從DYDX閃電貸借出90枚ETH,購入#1633?BAYC,同時獲得了該NFT下質押的10000枚Ape,將Ape兌換成32.68枚ETH之后,又將該NFT以65?ETH的價格售出,獲利4?ETH,在EigenPhi中的記錄如下圖所示:

目前MEV部分,EigenPhi的數據支持Ethereum和BSC鏈部分。除MEV之外,EigenPhi還提供了流動性池分布監控,具體到哪個協議的哪個池子交易量最大;
惡意代幣識別功能,惡意代幣指會在不通知用戶的情況下收取轉賬費或交易費的代幣,幫助用戶規避風險。
同時,EigenPhi還有Research部分,提供了他們最新的研究報告,很值得一讀。
Bepal(幣派)宣布5月份將全面支持BTM比原鏈生態:Bepal(幣派)今日發布公告表示,將于5月初全面支持比原鏈BTM主網生態,助力原子世界新生態建設。Bepal(幣派)加入比原鏈生態建設,將共同在區塊鏈和人工智能結合的領域先行探索。 Bepal(幣派)愿和比原鏈團隊一起共同努力,帶領社區支持者奮力開拓比原鏈生態!建造一個多元化資產的登記、流通的去中心化網絡。[2018/4/25]

一句話總結
EigenPhi是專注于MEV市場的數據分析平臺,能夠識別、追蹤各類MEV,用可視化圖表解析MEV市場,拆解每筆交易。
為研究員提供MEV研究的數據,為MEV愛好者提供思路和參考。
05?GeniiData
產品背景
GeniiData定位為一個著重于跨鏈數據分析和API工廠的數據分析平臺,主打高性能、高數據可靠性和廣覆蓋范圍。
它為個人數據工作室提供專業工具,通過進行區塊鏈分析來發現、驗證和構建Web3。對于企業而言,GeniiData是去中心化應用程序的孵化器,提供對綜合鏈上數據API的訪問。
GeniiData是一個由其社區驅動的開放平臺,允許用戶共享復雜的數據洞察力并在Web3生態系統中的應用程序上進行協作。

產品功能
1.高顆粒度多鏈解析+強大的跨鏈分析功能+極佳用戶體驗
GeniiData目前解析了十余條鏈,包括BTC和一些新公鏈、layer?2?,如Aptos,StarkNet,更多的解析鏈帶來更豐富的分析內容。

隨著區塊鏈的發展,多鏈并行的新格局將是大勢所趨,許多巨頭協議,如Uniswap,Aave等都會跨鏈部署,甚至AaveV3都有跨鏈存取的新功能,所以對協議在單一鏈上的分析會越發顯得片面。
GeniiData提供了強大的跨鏈分析功能,用戶可以將各個鏈上的數據匯總、比較,得到更全面、更高維度的洞見。

在做數據查詢看板的用戶體驗方面,GeniiData是市面上數一數二的了,頁面簡潔,結構邏輯清晰,有許多常用的抽象表,例如各類標準的token進行抽象分類做成余額表,為查詢提供極大方便。

2.智能合約自動解碼功能
在大部分數據分析平臺上,對某個項目的智能合約解析往往是耗費人力的,需要提交申請,工作人員人工審核之后手動解析,快則耗費2-3天,慢則一兩周。
GeniiData提供了無需驗證的智能合約自動解碼功能,提交合約后幾小時內就能完成解碼。這對于聚焦項目的研究很有幫助,通過解碼后拿到完整的事件數據,更方便分析。

3.數據類產品驅動器
數據平臺的API市場目前競爭逐漸激烈起來,GeniiData企劃打造API工廠,兼顧數據查詢的歷史完整性和時效性,成為Web3數據類產品的驅動器,用易建的API提供穩定、高效的服務,支持訪問量的toC業務。
同時,GeniiData也支持機器學習,為訓練鏈上數據,用人工智能探索Web3打開新格局。

一句話概括
GeniiData在解析鏈的多樣性,歷史數據完整性和用戶體驗方面都是業內領先的。創新的智能合約自動解析功能提高研究效率,API工廠為數據類產品提供助力。
06?MetaDock
產品背景
MetaDock區別于其他幾款數據平臺類產品,它以瀏覽器插件的形式工作,旨在優化用戶的區塊鏈瀏覽器使用體驗。
產品功能
1.聚合了各個EVM區塊鏈瀏覽器,省略了查找區塊鏈瀏覽器這一步,直接在插件里查詢就可以,但是只支持了部分EVM鏈。

2.作為網頁插件,在鏈接到區塊鏈瀏覽器時會增加一些標簽功能,如賬戶風險提示low/highrisk,和常用的一些工具的超鏈接,如DeBank。

3.資金流。點開標簽欄中的FundFlow,就可以可視化地看到查詢賬戶的關聯賬戶以及資金流量圖。通過右上角的過濾器,可以選擇展示指定的轉賬地址/實體,或者幣種。

一句話概括
MetaDock是一個Chrome插件,用于提升用戶區塊鏈瀏覽器的使用體驗。一方面聚合了多個evm兼容的區塊鏈瀏覽器,并增加地址標簽;
一方面提供資金流追蹤,是個實用的小工具。
07?Zettablock
產品背景
ZettaBlock是一個企業級全棧Web3基礎設施,用于索引和分析,連接鏈上和鏈下數據。
ZettaBlock主要面向的是企業團隊和開發人員,可以在Zettablock構建的平臺上,快速地通過SQL構建實時、面向公眾、可靠的GraphQLAPI。
構建在ZettaBlock之上的應用程序只需要與少數通用且用戶友好的API進行交互,這些API提供對大量孤立的數據源的高效訪問,開發人員可以輕松定制API以適應他們自己的業務邏輯。

Zettablock的特點
全棧。提供具有流式處理、OLTP索引、OLAP分析和可視化架構的統一數據平臺,以及數百個隨時可用的區塊鏈數據集;
靈活性。根據自定義轉換邏輯需求構建您自己的GraphQLAPI和SQL;
實時。定制的API,具有10毫秒的響應時間和亞秒級的數據新鮮度以及處理的高吞吐量;
數據統一。無縫獲取任何解碼的鏈上數據,結合自己的鏈下數據;
可擴展。使用SQL輕松連接PB級數據;
可靠。確保近乎完美的系統正常運行時間(?99.99%?)以支持實時、數據密集型應用程序。
?ZettaBlock目前支持Ethereum、Polygon、Arbitrum、Aptos、Solana、RippleXRP、IoTex和Aptos。技術團隊工程能力非常強,在短短數月內就從頭構建起了一個動力超強的數據平臺,現在可以體驗公測版。
產品功能
1.Zettablock提供了一個快速、高效、高定制化的鏈上數據分析平臺
在使用流程上和大部分定制化數據查詢平臺幾乎沒有什么不同,一樣的上手做SQL查詢,將數據可視化,集成、制作看板,查詢速度快。

不同之處在于,做完query查詢,可以使用自動API生成功能,打包成可供靈活調用的API,這一點大大拓展了數據分析的應用場景,為數據分析類的產品創業提供了溫床。

2.豐富靈活的API服務是ZettaBlock的特色,目前平臺提供了三種類型的API
自定義API
自定義API是GraphQLAPI端點,用戶可以寫完SQL查詢,通過ZettaBlock的API構建器十分方便地構建。定制的GrahQLAPI是實時的,具有成本效益,并且可以處理高QPS,非常適合為面向消費者的dApp提供API支持。
數據湖API
數據湖API是用于與ZettaBlocks的數據湖交互的分析API。用戶可以使用它向數據湖提交任意SQL查詢并相應地獲取結果。對于大量結果,還可以使用流模式訪問和寫入文件。
預建API
預建API是由ZettaBlock團隊和社區共建的GraphQLAPI集合。預構建的API旨在滿足常見的查詢和指標需求,有些類似于Dune的Spellbook,避免重復造輪子。

3.鏈上數據+鏈下數據
在做數據分析時,經常會遇到的一個問題是鏈上、鏈上數據割裂,無法集成在一起,形成全面的分析。Zettablcok在這點上做出突破,支持聚合鏈下數據,一方面通過社區貢獻。
例如,來自Polygon團隊的protocol_mappings表,另一方面來自一些公認的數據源,例如CoinGecko。
同時各個團隊、分析師也可以上傳數據至他們在Zettablock內獨立的數據湖,方便結合鏈上、鏈下數據,做更全面完整的分析,同時也不會丟失數據的隱私性。
未來,Zettablock還將推出API市場,讓開發者可以從中獲益,基本的流程將會是:開發者使用Zettablock提供的數據集使用SQL做查詢,例如「持有BYAC的用戶一年以上的地址且主動購入這個NFT的人數有多少」,查詢完成后通過API生成器自動生成API,放到Zettablock的API市場。
別的用戶對這個查詢感興趣就可以直接使用該API并付費,創作者自動收到返傭,讓個人開發者的好想法和知識技能變現成為可能。
一句話概括
ZettaBlock是一個用于索引、分析、連接鏈上和鏈下數據的全棧實時web3數據基礎設施,開發人員可以使用ZettaBlock輕松構建實時、可靠、數據密集型應用程序,作為數據類產品的基石。
08?七款數據類產品總結

討論
通過以上的介紹,不難發現新興的數據類產品開發主要圍繞著三個功能:
實體甄別
資金流
API
實體將多個關聯地址抽象在一起,對于數據分析質量提升有很大幫助,比對單一地址分析的價值高得多。
除了機構、交易所等公開披露等地址外,更多的隱藏地址要靠數據平臺自己挖掘。這塊很看各家功力,通過各自算法挖掘的深度,實體甄別的廣度,都是比拼的點。
顯然每家的地址歸集和實體甄別都會多少有些出入,這也會給用戶帶來疑惑,對一個數據無法對比驗證,似乎只能選擇「盲目」地選擇相信。
事實上還真是這樣,只能獲得個模糊的正確。借鑒Kofi的說法,很難說哪家的數據是正確的。

資金流的可視化方便投資者投資分析,尤其是結合起實體甄別、地址歸集功能,基本上可以分析出值得追蹤的地址,然后加以預警。
數據分析平臺的API服務是另一大競爭點,都在爭著搶著當API工廠。用戶對鏈上數據日益旺盛的需求,會有更多的數據類Dapp、小工具出現,API靈活的特性非常適合讓這些Dapp搭建在數據分析平臺的基礎上,進一步地讓數據分析平臺扮演基礎設施的角色,同時也能吸收數據產品帶來的流量。
新興的數據產品與已有產品之間的關系是互補與競爭。一方面由于市場增大,已有產品的覆蓋面不夠,新產品填補新細分賽道的空白;另一方面新產品與已有的產品若處于同賽道,他們之間的競爭主要圍繞著以下幾個方面:
技術。新產品是否擁有更先進的技術,比如更快的數據處理能力、更強大的分析功能、更簡單的開發接口等。這些優勢可以讓新產品更有競爭力,吸引用戶的使用;
市場占有率。已有的產品可能已經在市場上占有了一定的份額,擁有較多的用戶和客戶,形成了穩定的盈利模式;新產品如何通過特色功能、更好的用戶體驗、更激進的市場營銷來打開市場是產品能否成功的關鍵;
品牌效應。已有的產品可能已經建立了良好的品牌聲譽,擁有較高的知名度和口碑。這些優勢可以讓已有產品更容易獲得用戶的青睞和關注,帶來網絡效應。

鏈上數據的重要性來源于區塊鏈技術的逐步成熟和應用的蓬勃發展。靈活運用、結合各類數據產品,會為我們在crypto世界提供嶄新的視角。
通過對鏈上數據進行分析,用戶可以獲得更為全面和準確的信息,輔助研究或者投資;通過鏈上透明且不會說謊的數據,也可以在黑暗森林前行中時為自己提起一盞明燈,照亮前方保護自己。
參考資料
?成為鏈上數據分析師
?MytakeontheCryptoDataLandscape2022?
?詳解?0?xScopeProtocol:如何成為Web3用戶畫像“雕刻師”?
?0xScope——用知識圖譜革新Web3數據分析范式
TheEigenPhiWay
?WelcometoZettaBlock
?GeniiDataDocumentation
Tags:APIMEVGEN區塊鏈Social CapitalismMEMEVENGERSGenaro Network區塊鏈專業怎么樣
原文節選自:DelphiDigital《TheGreatReset:NavigatingCryptoin2023》 編譯:Web3大航海 我們將今年的報告命名為“大重置”.
1900/1/1 0:00:00原文作者:加密KOLMesky原文編譯:0×214,BlockBeatsOpFi和DPX是什么?從鏈上期權采用到整個DeFi賽道,為什么這二者會開創一個全新的時代?聽起來幾乎是不可能完成的任務.
1900/1/1 0:00:00原文標題:《MeetSamTrabucco,theAlamedaexecwhooversawthedevelopmentofthecryptohedgefund''sultra-riskytra.
1900/1/1 0:00:00此前我們分析了由數據驅動的市場更新。結論是我們認為加密貨幣將繼續在周期中被采用。市場并沒有陷入長期衰退,也沒有對公共區塊鏈失去興趣.
1900/1/1 0:00:00頭條 ▌愛爾蘭監管機構對Meta開出3.9億歐元罰單金色財經報道,愛爾蘭數據隱私監管機構周三對Meta公司開出3.9億歐元的罰款.
1900/1/1 0:00:00自美國勞工部發布CPI數據以來,加密貨幣市場一直跟隨美股處于上漲趨勢,比特幣和以太坊在短短一周內飆升了近20%,這種勢頭帶動了市場上幾乎所有的山寨幣.
1900/1/1 0:00:00